We have been working with Hay Festival for a number of years and would normally be held in a field with over 110,00 visitors over 11 days taking part in a full programme of events presented by some of the most well known in TV, Radio, Film and Literature.
When the pandemic hit it turned the events sector as a whole upside down and left Hay Festival with a hard decision on how to move forward. Once a suitable venue had been found that would allow the event to be broadcast in a safe and COVID compliant way that next thing was connectivity and this was where we came in.
Challenges
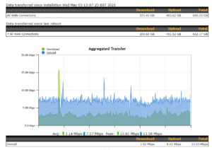
The main challenge was connectivity in the chosen venue. The internet connection at the venue only provided 5Mbps upload as there is no fibre availability in the area. We needed a better solution as a minimum of 40Mbps upload would be required and at least 5oMbps download.
Strategy
We decided to use 2 HD4 MBX routers each fully bonded with FEC and WAN smoothing (due to 2 way video) and connect these to all 4 of the main UK mobile networks (Vodafone, EE, o2 and Three) and fully manage them on our own multi-server, multi-redundant FusionHub “SimpliHybrid” infrastructure as part of our wider #simpliconnected network.
Our infrastructure provides for hot failover at multiple levels of the communication chain:
- Hot failover at the local router level across multiple ISP partners
- Hot failover at the bonding tunnel level should a single FusionHub server fail
- Hot failover at the data centre level should any particular data centre fail, our infrastructure spans 11 servers over 3 data centres in the UK.
The event was fully supported onsite by a member of our event team with full monitoring in place.
Outcome
We successfully delivered 11 days of full live and hybrid programme which resulted in 15 hours on continuous streaming per day, over 200+ events over the 11 days, 40+ remote callers coming in and multiple live streams going out and all viewed by over 80,000+ viewers over the duration of the event.
100% uptime and 100% availability over the full 11 days and nearly 1TB of data transfer.





